Firebase Analytics with Google Analytics 4

Firebase Analytics with Google Analytics 4

Having an app is step one, step two is to promote and measure. App analytics are the key to getting the necessary insights to learn about your app performance, your app users, and their behavior in order to make changes and grow. 

Firebase Analytics is a powerful analytics solution that provides deep insights into user behavior and app performance. Integrating Firebase Analytics with Google Analytics 4 (GA4) provides even more possibilities and benefits for businesses looking to leverage their data effectively.

To understand the requirements to get Firebase implemented in your app, scope and configuration instructions, please read Getting started with Firebase

1. Integrate Google Analytics 4

In the latest Firebase configuration, supported by JMango360, you can integrate Firebase Analytics into Google Analytics 4. This integration offers a seamless flow of data between the two platforms, enabling a single and comprehensive view of your app and website analytics. 

One of the key benefits of this integration is that it consistently tracks user interactions across the web, mobile apps, and other digital platforms. This cross-platform tracking enables a deeper understanding of user behavior and aids in crafting personalized experiences.

Not on GA4?
You can still use Firebase if you’re not (yet) on Google Analytics 4, but without the integration. If you’re in the midst of upgrading to GA4, please contact our customer success team to schedule the required updates in your Firebase configuration. 

2. The basics of Firebase Analytics with GA4

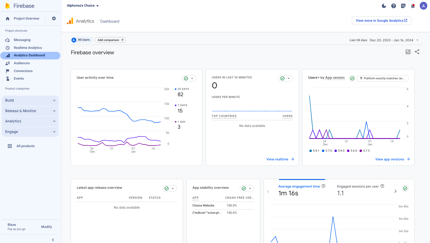
2.1 Analytics Dashboard

2.1.1 Dashboard cards
The Analytics section of Firebase provides a dashboard that shows a summative graph of critical metrics for your app. By default, the Dashboard shows the last 28 days of data. You can change this date range by using the date picker control.

On the dashboard, you can get essential information and data regarding users, app activity, and app stability. 
  1. Users: The Firebase dashboard offers a panoramic view of user metrics that illuminate your app performance, including total active users, users by app version, users by country, and users retention.
  2. App activity: You can track how users interact with your app by delving into events, conversion, page and screen, and revenue. These insights reveal user behavior patterns, how users move through your app's conversion funnel, and revenue generation.
  3. App stability: Crashlytics, a tool that provides real-time insights into app crashes. Performance tracking ensures that your app maintains a high level of responsiveness.
For more information on the dashboard cards and their key metrics, take a look at the  Analytics dashboard

2.1.2 Comparison views
The comparison between your app performance and your website performance on both desktop and mobile is critical for your business to predict customer needs and provide great experiences. In the Realtime Analytics and Analytics Dashboard of the Firebase console, one feature that enables you to compare these channels in one place is the Comparisons tool. This feature replaces what was previously ‘Filters’. 

Similar to the Filters tool, with Comparisons, you can create comparison groups based on any custom or pre-defined Analytics dimensions or audiences.  For further information on how to apply a comparison to a report, please read Apply comparisons to reports.

When your app and website analytics are combined into one reporting view, it is much easier for you to view data, perform in-depth analyses, draw meaningful conclusions, and take informed actions to enhance your digital strategies. For example, let’s see how you can infer from the following data related to user activity and Revenue, Average Order Value (AOV), and Conversion.
  1. User activity
  1. Revenue, AOV and Conversion
Data insights
  1. User distribution: 33% app, 40% mobile website and 26% desktop website
  2. Revenue distribution: 34% app, 21% mobile website and 44% desktop website
  3. In addition, the number of users on the app are increasing versus the mobile website. 
  4. Conversion (Users > Purchase): 1,7% mobile app, 1,0% mobile website and 1,7% Desktop website
  5. AOV: App € 97, mobile website € 92 and the desktop website € 111 
Conclusions
  1. On mobile the app is the best converting channel, but there's (still) a significant part of traffic on the mobile website (40%). 
  2. The mobile website, however, is only generating 21% of the revenue. This is caused by a significantly lower conversion rate and average order value compared to the app and desktop.
Actions: 
  1. Promote app downloads to push mobile users to the app to have a 70% higher conversion per user.
  2. Boost app conversion by using in-app and push messaging and increase sessions and purchases, for example, by an automated Abandoned cart message.

2.2  Events and Conversions

An event is an important occurrence in your app or website that you want to measure. Events can range from simple actions like clicking a button or viewing a page to more complex interactions like signing up for an account or making a purchase. 

Conversions are the most important events that contribute to the success of your business. When you label an event as a conversion event, it will be uploaded immediately by the SDK to make it actionable more quickly. Things like making a purchase, signing up for an account, sharing a product, and so on are all excellent events that should be labeled as conversions.


While many events are captured automatically as long as you use the Firebase SDK, up to 500 custom event types can be logged to provide more insight into what is happening in your app and your website. 
  1. Automatically collected events 
Automatically collected events are events that are collected by default when you set up Google Analytics on your website or app.
 
Event name 
Event description
1

app_clear_data
when the user resets/clears the app data, removing all settings and sign-in data
2
app_exception
when the app crashes or throws an exception
3
app_remove (Android only)
when an application package is removed (uninstalled) from an Android device
Android only
4
app_update
when the app is updated to a new version and launched again
5
notification_dismiss 
when a user dismisses a notification sent by Firebase Cloud Messaging (FCM)
Android only
6
notification_foreground (app)
when a notification sent by FCM is received while the app is in the foreground
7
notification_open 
when a user opens a notification sent by FCM
8
notification_receive 
when a notification sent by FCM is received by a device when the app is in the background
Android only
9
os_update
when the device operating system is updated to a new version. The previous operating system version id is passed as a parameter
10
screen_view
when a screen transition occurs and any of the following criteria are met:
  1. No screen was previously set
  2. The new screen name differs from the previous screen name
  3. The new screen-class name differs from the previous screen-class name
  4. The new screen id differs from the previous screen id
11
session_start
when a user engages the app or website
12
first_open
the first time a user launches an app after installing or reinstalling it
13
application_installed
when a user installs an app
14
application_backgrounded
when a user sends an app to their device's background
15
application_updated
when a user updates an app
16
application_opened
when a user opens an app
  1. Recommended and custom events
You must implement the recommended and custom events to see them in Analytics.
  1. Recommended events are events that you implement, but that have predefined names and parameters. These events unlock existing and future reporting capabilities.
  2. A custom event is an event whose name and parameters you define. A custom event lets you collect data that Analytics doesn't otherwise collect automatically or recommend.
#
Event name 
Event description
1

add_payment_info
on Checkout > Payment Method, when users click on Next after choosing payment method

Note: Only available for native checkouts 
2
add_shipping_info
on Checkout > Shipping Method, when users click on Next after choosing shipping method

Note: Only available for native checkouts 
3
add_to_cart
when a product is successfully added to cart
4
add_to_wishlist
when a product is successfully added to wishlist
5
begin_checkout

when users click on checkout button in cart
6
generate_lead

when the user's inquiry is submitted successfully
7
login
when users logged in successfully
8
purchase
when the purchase is confirmed and thank you page is displayed
9
remove_from_cart
when a product is successfully removed from cart
10
search
Each time when the search is triggered
11
select_content

When users select one of these contents:
any Link To Webpage on the Side menu (LinkToPage)
any Product Catalog on the Side menu (CatalogFromMenu)
any button on the Home Screen, only the button is linked to Product Catalog (CatalogFromHomeScreen)
12
select_item
when users click on a product to view product detail
13
select_promotion
On the Shopping Cart screen when your user adds Coupon Code and clicks Apply. Submit the event when the input coupon is valid.
14
share
the share action is triggered successfully
15
sign_up
when users sign up for an account successfully
16
subscribe_restock
In the Product Details Page, when the user selects the button 'Notify me when the product is back in stock,' and the Device ID is saved to DB successfully.
17
view_cart
when users view their shopping cart
18
view_item
when a product details page is displayed to a user
19
view_item_list
when a product list is displayed to a user

2.3 Messaging

The two primary forms of Firebase messaging are cloud messaging and in-app messaging. Each serves distinct purposes in the user engagement journey.

2.3.1 Cloud messaging
Firebase cloud messaging (FCM) is a cross-platform messaging solution that allows you to send notification messages. FCM involves short and concise notifications that appear on a user's device when the app is in the background or not opened. These notifications are often referred to as push notifications. The appearance and delivery of push notifications depend on the user's device settings and operating system. 
For more information on Firebase cloud messaging, please read Firebase cloud messaging

2.3.2 In-app messaging
In-app messages, also known as in-app notifications, are delivered to users while they are actively using the app. They can be displayed as banners, pop-ups, or interstitials, providing information or requesting user action. In-app messages are designed to seamlessly integrate with the app's user interface, fostering an immersive user experience.
For more information on the benefits, user cases and key features of Firebase In-app messaging, please read Firebase In-app messaging

2.4 Audiences

Audiences let you segment your users based on their event data and user properties.  For example, you can create an audience of users who view products multiple times but don't make a purchase. Users will be automatically included in the audience once they meet your criteria, and when they no longer do, they will be automatically excluded. 
You can use audiences to filter reports to analyze how different user segments engage with your app.

2.4.1 Audiences configured by JMango360 
Here is the list of audiences configured by JMango360:
  1. 7-day inactive purchasers
  2. 7-day inactive users
  3. 7-day unnotified users
  4. Cart abandoners
  5. Checkout starters
  6. Item searchers
  7. Item viewers
  8. Registered users
  9. Wishlist users
  10. Customer Success Suggested:
    1. Specific Category Purchased
    2. Specific Product Purchased
    3. Additional periods (2 weeks, month) for inactive purchasers/users
2.4.2 Create custom audiences
A detailed guide on Firebase Help is provided to help you learn to create audiences.

Here is a shortlist of Firebase-related articles focusing on Firebase integration, Firebase Analytics, Cloud Messaging, and Audience.

Firebase integration: In this article, you can learn about how to integrate Firebase and Google Analytics 4

Firebase Analytics: In this series, you can learn about: 
  1. Firebase Analytics Overview
  2. Log events
  3. Set user properties
  4. Best practices
Firebase Cloud Messaging: In this series, you can learn about: 
  1. Firebase Cloud messages Overview
  2. Creating visual notifications
  3. Targeting Audiences
  4. Best practices
Audience: In this series, you can learn about:
  1. What is Firebase Audience and how to set up
  2. Suggested audience from Firebase
  3. Firebase events (to understand connection with audience)
  4. Predictive audience

    • Related Articles

    • Getting started with Firebase

      Firebase is Google’s analytics and messaging platform for mobile apps, allowing you to track real-time metrics and boost user engagement via push- and in-app messaging. Related JMango360 support articles: Firebase Analytics with Google Analytics 4 ...
    • Firebase cloud (push) messaging

      Firebase messages are powerful features that allow you to engage and communicate with your app users directly within your app's interface. In this article, we will explore the scope and prerequisites for using Firebase cloud messages and provide ...
    • Getting started with Alphonso

      Welcome to Alphonso - the advanced app builder designed to empower you to create exceptional mobile apps. This article will take you on a guided tour of Alphonso and the core pages. By the end, you'll have a general understanding of leveraging ...
    • Firebase in-app messaging

      Firebase in-app messages are powerful features that allow you to engage and communicate with your app users directly within your app's interface. In this article, we will explore the scope and prerequisites for using Firebase in-app and provide ...
    • Push notifications in Alphonso

      Push notifications have been proven to be a direct and cost-efficient communication channel, fostering user engagement and retention. In this guide, we’ll explore the scope of push notifications in Alphonso and how to send push notifications. 1. ...